监控面板部署
监控面板部署
IoTDB配套监控面板是IoTDB企业版配套工具之一。它旨在解决IoTDB及其所在操作系统的监控问题,主要包括:操作系统资源监控、IoTDB性能监控,及上百项内核监控指标,从而帮助用户监控集群健康状态,并进行集群调优和运维。本文将以常见的3C3D集群(3个Confignode和3个Datanode)为例,为您介绍如何在IoTDB的实例中开启系统监控模块,并且使用Prometheus + Grafana的方式完成对系统监控指标的可视化。
监控面板工具的使用说明可参考文档 使用说明 章节。
1. 安装准备
- 安装 IoTDB:需先安装IoTDB V1.0 版本及以上企业版,您可联系商务或技术支持获取
- 获取 IoTDB 监控面板安装包:基于企业版 IoTDB 的数据库监控面板,您可联系商务或技术支持获取
2. 安装步骤
2.1 步骤一:IoTDB开启监控指标采集
- 打开监控配置项。IoTDB中监控有关的配置项默认是关闭的,在部署监控面板前,您需要打开相关配置项(注意开启监控配置后需要重启服务)。
| 配置项 | 所在配置文件 | 配置说明 |
|---|---|---|
| cn_metric_reporter_list | conf/iotdb-system.properties | 将配置项取消注释,值设置为PROMETHEUS |
| cn_metric_level | conf/iotdb-system.properties | 将配置项取消注释,值设置为IMPORTANT |
| cn_metric_prometheus_reporter_port | conf/iotdb-system.properties | 将配置项取消注释,可保持默认设置9091,如设置其他端口,不与其他端口冲突即可 |
| dn_metric_reporter_list | conf/iotdb-system.properties | 将配置项取消注释,值设置为PROMETHEUS |
| dn_metric_level | conf/iotdb-system.properties | 将配置项取消注释,值设置为IMPORTANT |
| dn_metric_prometheus_reporter_port | conf/iotdb-system.properties | 将配置项取消注释,可默认设置为9092,如设置其他端口,不与其他端口冲突即可 |
以3C3D集群为例,需要修改的监控配置如下:
| 节点ip | 主机名 | 集群角色 | 配置文件路径 | 配置项 |
|---|---|---|---|---|
| 192.168.1.3 | iotdb-1 | confignode | conf/iotdb-system.properties | cn_metric_reporter_list=PROMETHEUS cn_metric_level=IMPORTANT cn_metric_prometheus_reporter_port=9091 |
| 192.168.1.4 | iotdb-2 | confignode | conf/iotdb-system.properties | cn_metric_reporter_list=PROMETHEUS cn_metric_level=IMPORTANT cn_metric_prometheus_reporter_port=9091 |
| 192.168.1.5 | iotdb-3 | confignode | conf/iotdb-system.properties | cn_metric_reporter_list=PROMETHEUS cn_metric_level=IMPORTANT cn_metric_prometheus_reporter_port=9091 |
| 192.168.1.3 | iotdb-1 | datanode | conf/iotdb-system.properties | dn_metric_reporter_list=PROMETHEUS dn_metric_level=IMPORTANT dn_metric_prometheus_reporter_port=9092 |
| 192.168.1.4 | iotdb-2 | datanode | conf/iotdb-system.properties | dn_metric_reporter_list=PROMETHEUS dn_metric_level=IMPORTANT dn_metric_prometheus_reporter_port=9092 |
| 192.168.1.5 | iotdb-3 | datanode | conf/iotdb-system.properties | dn_metric_reporter_list=PROMETHEUS dn_metric_level=IMPORTANT dn_metric_prometheus_reporter_port=9092 |
- 重启所有节点。修改3个节点的监控指标配置后,可重新启动所有节点的confignode和datanode服务:
./sbin/stop-standalone.sh #先停止confignode和datanode
./sbin/start-confignode.sh -d #启动confignode
./sbin/start-datanode.sh -d #启动datanode- 重启后,通过客户端确认各节点的运行状态,若状态都为Running,则为配置成功:

2.2 步骤二:安装、配置Prometheus
此处以prometheus安装在服务器192.168.1.3为例。
- 下载 Prometheus 安装包,要求安装 V2.30.3 版本及以上,可前往 Prometheus 官网下载(https://prometheus.io/docs/introduction/first_steps/)
- 解压安装包,进入解压后的文件夹:
tar xvfz prometheus-*.tar.gz
cd prometheus-*- 修改配置。修改配置文件prometheus.yml如下
- 新增confignode任务收集ConfigNode的监控数据
- 新增datanode任务收集DataNode的监控数据
global:
scrape_interval: 15s
evaluation_interval: 15s
scrape_configs:
- job_name: "prometheus"
static_configs:
- targets: ["localhost:9090"]
- job_name: "confignode"
static_configs:
- targets: ["iotdb-1:9091","iotdb-2:9091","iotdb-3:9091"]
honor_labels: true
- job_name: "datanode"
static_configs:
- targets: ["iotdb-1:9092","iotdb-2:9092","iotdb-3:9092"]
honor_labels: true- 启动Prometheus。Prometheus 监控数据的默认过期时间为15天,在生产环境中,建议将其调整为180天以上,以对更长时间的历史监控数据进行追踪,启动命令如下所示:
./prometheus --config.file=prometheus.yml --storage.tsdb.retention.time=180d确认启动成功。在浏览器中输入 http://192.168.1.3:9090,进入Prometheus,点击进入Status下的Target界面,当看到State均为Up时表示配置成功并已经联通。


点击Targets中左侧链接可以跳转到网页监控,查看相应节点的监控信息:

2.3 步骤三:安装grafana并配置数据源
此处以Grafana安装在服务器192.168.1.3为例。
- 下载 Grafana 安装包,要求安装 V8.4.2 版本及以上,可以前往Grafana官网下载(https://grafana.com/grafana/download)
- 解压并进入对应文件夹
tar -zxvf grafana-*.tar.gz
cd grafana-*- 启动Grafana:
./bin/grafana-server web登录Grafana。在浏览器中输入 http://192.168.1.3:3000(或修改后的端口),进入Grafana,默认初始用户名和密码均为 admin。
配置数据源。在Connections中找到Data sources,新增一个data source并配置Data Source为Prometheus

在配置Data Source时注意Prometheus所在的URL,配置好后点击Save & Test 出现 Data source is working 提示则为配置成功

2.4 步骤四:导入IoTDB Grafana看板
进入Grafana,选择Dashboards:

点击右侧 Import 按钮

使用upload json file的方式导入Dashboard

选择IoTDB监控面板中其中一个面板的json文件,这里以选择 Apache IoTDB ConfigNode Dashboard为例(监控面板安装包获取参见本文【安装准备】):

选择数据源为Prometheus,然后点击Import

之后就可以看到导入的Apache IoTDB ConfigNode Dashboard监控面板

同样地,我们可以导入Apache IoTDB DataNode Dashboard、Apache Performance Overview Dashboard、Apache System Overview Dashboard,可看到如下的监控面板:



至此,IoTDB监控面板就全部导入完成了,现在可以随时查看监控信息了。

3. 附录、监控指标详解
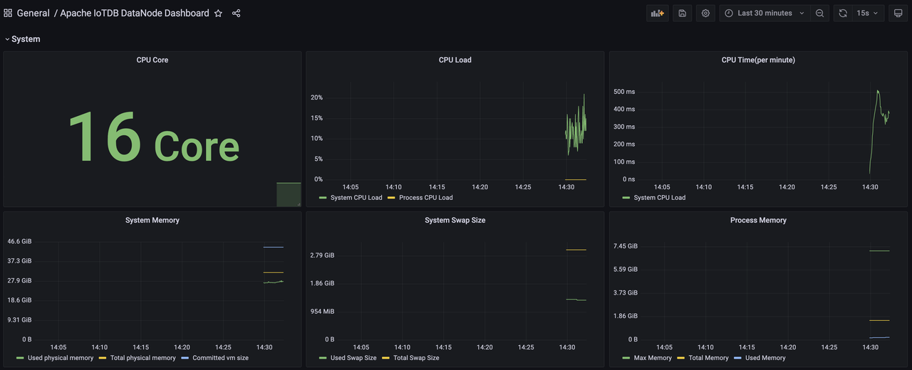
3.1 系统面板(System Dashboard)
该面板展示了当前系统CPU、内存、磁盘、网络资源的使用情况已经JVM的部分状况。
CPU
- CPU Cores:CPU 核数
- CPU Utilization:
- System CPU Utilization:整个系统在采样时间内 CPU 的平均负载和繁忙程度
- Process CPU Utilization:IoTDB 进程在采样时间内占用的 CPU 比例
- CPU Time Per Minute:系统每分钟内所有进程的 CPU 时间总和
Memory
- System Memory:当前系统内存的使用情况。
- Commited VM Size: 操作系统分配给正在运行的进程使用的虚拟内存的大小。
- Total Physical Memory:系统可用物理内存的总量。
- Used Physical Memory:系统已经使用的内存总量。包含进程实际使用的内存量和操作系统 buffers/cache 占用的内存。
- System Swap Memory:交换空间(Swap Space)内存用量。
- Process Memory:IoTDB 进程使用内存的情况。
- Max Memory:IoTDB 进程能够从操作系统那里最大请求到的内存量。(datanode-env/confignode-env 配置文件中配置分配的内存大小)
- Total Memory:IoTDB 进程当前已经从操作系统中请求到的内存总量。
- Used Memory:IoTDB 进程当前已经使用的内存总量。
Disk
- Disk Space:
- Total Disk Space:IoTDB 可使用的最大磁盘空间。
- Used Disk Space:IoTDB 已经使用的磁盘空间。
- Logs Per Minute:采样时间内每分钟 IoTDB 各级别日志数量的平均值。
- File Count:IoTDB 相关文件数量
- All:所有文件数量
- TsFile:TsFile 数量
- Seq:顺序 TsFile 数量
- Unseq:乱序 TsFile 数量
- WAL:WAL 文件数量
- Cross-Temp:跨空间合并 temp 文件数量
- Inner-Seq-Temp:顺序空间内合并 temp 文件数量
- Innsr-Unseq-Temp:乱序空间内合并 temp 文件数量
- Mods:墓碑文件数量
- Open File Handles:系统打开的文件句柄数量
- File Size:IoTDB 相关文件的大小。各子项分别是对应文件的大小。
- Disk Utilization (%):等价于 iostat 中的 %util 指标,一定程度上反映磁盘的繁忙程度。各子项分别是对应磁盘的指标。
- Disk I/O Throughput:系统各磁盘在一段时间 I/O Throughput 的平均值。各子项分别是对应磁盘的指标。
- Disk IOPS:等价于 iostat 中的 r/s 、w/s、rrqm/s、wrqm/s 四个指标,指的是磁盘每秒钟进行 I/O 的次数。read 和 write 指的是磁盘执行单次 I/O 的次数,由于块设备有相应的调度算法,在某些情况下可以将多个相邻的 I/O 合并为一次进行,merged-read 和 merged-write 指的是将多个 I/O 合并为一个 I/O 进行的次数。
- Disk I/O Latency (Avg):等价于 iostat 的 await,即每个 I/O 请求的平均时延。读和写请求分开记录。
- Disk I/O Request Size (Avg):等价于 iostat 的 avgrq-sz,反映了每个 I/O 请求的大小。读和写请求分开记录。
- Disk I/O Queue Length (Avg):等价于 iostat 中的 avgqu-sz,即 I/O 请求队列的平均长度。
- I/O Syscall Rate:进程调用读写系统调用的频率,类似于 IOPS。
- I/O Throughput:进程进行 I/O 的吞吐量,分为 actual_read/write 和 attempt_read/write 两类。actual read 和 actual write 指的是进程实际导致块设备进行 I/O 的字节数,不包含被 Page Cache 处理的部分。
JVM
- GC Time Percentage:节点 JVM 在过去一分钟的时间窗口内,GC 耗时所占的比例
- GC Allocated/Promoted Size: 节点 JVM 平均每分钟晋升到老年代的对象大小,新生代/老年代和非分代新申请的对象大小
- GC Live Data Size:节点 JVM 长期存活的对象大小和对应代际允许的最大值
- Heap Memory:JVM 堆内存使用情况。
- Maximum Heap Memory:JVM 最大可用的堆内存大小。
- Committed Heap Memory:JVM 已提交的堆内存大小。
- Used Heap Memory:JVM 已经使用的堆内存大小。
- PS Eden Space:PS Young 区的大小。
- PS Old Space:PS Old 区的大小。
- PS Survivor Space:PS Survivor 区的大小。
- ...(CMS/G1/ZGC 等)
- Off-Heap Memory:堆外内存用量。
- Direct Memory:堆外直接内存。
- Mapped Memory:堆外映射内存。
- GCs Per Minute:节点 JVM 平均每分钟进行垃圾回收的次数,包括 YGC 和 FGC
- GC Latency Per Minute:节点 JVM 平均每分钟进行垃圾回收的耗时,包括 YGC 和 FGC
- GC Events Breakdown Per Minute:节点 JVM 平均每分钟由于不同 cause 进行垃圾回收的次数,包括 YGC 和 FGC
- GC Pause Time Breakdown Per Minute:节点 JVM 平均每分钟由于不同 cause 进行垃圾回收的耗时,包括 YGC 和 FGC
- JIT Compilation Time Per Minute:每分钟 JVM 用于编译的总时间
- Loaded & Unloaded Classes:
- Loaded:JVM 目前已经加载的类的数量
- Unloaded:系统启动至今 JVM 卸载的类的数量
- Active Java Threads:IoTDB 目前存活的线程数。各子项分别为各状态的线程数。
Network
eno 指的是到公网的网卡,lo 是虚拟网卡。
- Network Speed:网卡发送和接收数据的速度
- Network Throughput (Receive/Transmit):网卡发送或者接收的数据包大小,自系统重启后算起
- Packet Transmission Rate:网卡发送和接收数据包的速度,一次 RPC 请求可以对应一个或者多个数据包
- Active TCP Connections:当前选定进程的 socket 连接数(IoTDB只有 TCP)
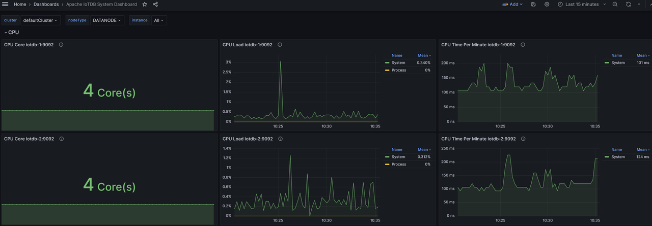
3.2 整体性能面板(Performance Overview Dashboard)
Cluster Overview
- Total CPU Cores: 集群机器 CPU 总核数
- DataNode CPU Load: 集群各DataNode 节点的 CPU 使用率
- 磁盘
- Total Disk Space: 集群机器磁盘总大小
- DataNode Disk Utilization: 集群各 DataNode 的磁盘使用率
- Total Time Series: 集群管理的时间序列总数(含副本),实际时间序列数需结合元数据副本数计算
- Cluster Info: 集群 ConfigNode 和 DataNode 节点数量
- Up Time: 集群启动至今的时长
- Total Write Throughput: 集群每秒写入总点数(含副本),实际写入总点数需结合数据副本数分析
- 内存
- Total System Memory: 集群机器系统内存总大小
- Total Swap Memory: 集群机器交换内存总大小
- DataNode Process Memory Utilization: 集群各 DataNode 的内存使用率
- Total Files: 集群管理文件总数量
- Cluster System Overview: 集群机器概述,包括平均 DataNode 节点内存占用率、平均机器磁盘使用率
- Total DataBases: 集群管理的 Database 总数(含副本)
- Total DataRegions: 集群管理的 DataRegion 总数
- Total SchemaRegions: 集群管理的 SchemaRegion 总数
Node Overview
- CPU Cores: 节点所在机器的 CPU 核数
- Disk Space: 节点所在机器的磁盘大小
- Time Series: 节点所在机器管理的时间序列数量(含副本)
- System Overview: 节点所在机器的系统概述,包括 CPU 负载、进程内存使用比率、磁盘使用比率
- Write Throughput: 节点所在机器的每秒写入速度(含副本)
- System Memory: 节点所在机器的系统内存大小
- Swap Memory: 节点所在机器的交换内存大小
- File Count: 节点管理的文件数
Performance
- Session Idle Time: 节点的 session 连接的总空闲时间和总忙碌时间
- Client Connections: 节点的客户端连接情况,包括总连接数和活跃连接数
- Operation Latency: 节点的各类型操作耗时,包括平均值和P99
- Average Interface Latency: 节点的各个 thrift 接口平均耗时
- P99 Interface Latency: 节点的各个 thrift 接口的 P99 耗时数
- Total Tasks: 节点的各项系统任务数量
- Average Task Latency: 节点的各项系统任务的平均耗时
- P99 Task Latency: 节点的各项系统任务的 P99 耗时
- Operations Per Second: 节点的每秒操作数
- 主流程
- Operations Per Second (Stage-wise): 节点主流程各阶段的每秒操作数
- Average Stage Latency: 节点主流程各阶段平均耗时
- P99 Stage Latency: 节点主流程各阶段 P99 耗时
- Schedule 阶段
- Schedule Operations Per Second: 节点 schedule 阶段各子阶段每秒操作数
- Average Schedule Stage Latency: 节点 schedule 阶段各子阶段平均耗时
- P99 Schedule Stage Latency: 节点的 schedule 阶段各子阶段 P99 耗时
- Local Schedule 各子阶段
- Local Schedule Operations Per Second: 节点 local schedule 各子阶段每秒操作数
- Average Local Schedule Stage Latency: 节点 local schedule 阶段各子阶段平均耗时
- P99 Local Schedule Latency: 节点的 local schedule 阶段各子阶段 P99 耗时
- Storage 阶段
- Storage Operations Per Second: 节点 storage 阶段各子阶段每秒操作数
- Average Storage Stage Latency: 节点 storage 阶段各子阶段平均耗时
- P99 Storage Stage Latency: 节点 storage 阶段各子阶段 P99 耗时
- Engine 阶段
- Engine Operations Per Second: 节点 engine 阶段各子阶段每秒操作数
- Average Engine Stage Latency: 节点的 engine 阶段各子阶段平均耗时
- P99 Engine Stage Latency: 节点 engine 阶段各子阶段的 P99 耗时
System
- CPU Utilization: 节点的 CPU 负载
- CPU Latency Per Minute: 节点的每分钟 CPU 时间,最大值和 CPU 核数相关
- GC Latency Per Minute: 节点的平均每分钟 GC 耗时,包括 YGC 和 FGC
- Heap Memory: 节点的堆内存使用情况
- Off-Heap Memory: 节点的非堆内存使用情况
- Total Java Threads: 节点的 Java 线程数量情况
- File Count: 节点管理的文件数量情况
- File Size: 节点管理文件大小情况
- Logs Per Minute: 节点的每分钟不同类型日志情况
3.3 ConfigNode 面板(ConfigNode Dashboard)
该面板展示了集群中所有管理节点的表现情况,包括分区、节点信息、客户端连接情况统计等。
Node Overview
- Database Count: 节点的数据库数量
- Region
- DataRegion Count: 节点的 DataRegion 数量
- DataRegion Status: 节点的 DataRegion 的状态
- SchemaRegion Count: 节点的 SchemaRegion 数量
- SchemaRegion Status: 节点的 SchemaRegion 的状态
- System Memory Utilization: 节点的系统内存大小
- Swap Memory Utilization: 节点的交换区内存大小
- ConfigNodes Status: 节点所在集群的 ConfigNode 的运行状态
- DataNodes Status: 节点所在集群的 DataNode 情况
- System Overview: 节点的系统概述,包括系统内存、磁盘使用、进程内存以及CPU负载
NodeInfo
- Node Count: 节点所在集群的节点数量,包括 ConfigNode 和 DataNode
- ConfigNode Status: 节点所在集群的 ConfigNode 节点的状态
- DataNode Status: 节点所在集群的 DataNode 节点的状态
- SchemaRegion Distribution: 节点所在集群的 SchemaRegion 的分布情况
- SchemaRegionGroup Leader Distribution: 节点所在集群的 SchemaRegionGroup 的 Leader 分布情况
- DataRegion Distribution: 节点所在集群的 DataRegion 的分布情况
- DataRegionGroup Leader Distribution: 节点所在集群的 DataRegionGroup 的 Leader 分布情况
Protocol
- 客户端数量统计
- Active Clients: 节点各线程池的活跃客户端数量
- Idle Clients: 节点各线程池的空闲客户端数量
- Borrowed Clients Per Second: 节点各线程池的借用客户端数量
- Created Clients Per Second: 节点各线程池的创建客户端数量
- Destroyed Clients Per Second: 节点各线程池的销毁客户端数量
- 客户端时间情况
- Average Client Active Time: 节点各线程池客户端的平均活跃时间
- Average Client Borrowing Latency: 节点各线程池的客户端平均借用等待时间
- Average Client Idle Time: 节点各线程池的客户端平均空闲时间
Partition Table
- SchemaRegionGroup Count: 节点所在集群的 Database 的 SchemaRegionGroup 的数量
- DataRegionGroup Count: 节点所在集群的 Database 的 DataRegionGroup 的数量
- SeriesSlot Count: 节点所在集群的 Database 的 SeriesSlot 的数量
- TimeSlot Count: 节点所在集群的 Database 的 TimeSlot 的数量
- DataRegion Status: 节点所在集群的 DataRegion 状态
- SchemaRegion Status: 节点所在集群的 SchemaRegion 的状态
Consensus
- Ratis Stage Latency: 节点的 Ratis 各阶段耗时
- Write Log Entry Latency: 节点的 Ratis 写 Log 的耗时
- Remote/Local Write Latency: 节点的 Ratis 的远程写入和本地写入的耗时
- Remote/Local Write Throughput: 节点 Ratis 的远程和本地写入的 QPS
- RatisConsensus Memory Utilization: 节点 Ratis 共识协议的内存使用
3.4 DataNode 面板(DataNode Dashboard)
该面板展示了集群中所有数据节点的监控情况,包含写入耗时、查询耗时、存储文件数等。
Node Overview
- Total Managed Entities: 节点管理的实体情况
- Write Throughput: 节点的每秒写入速度
- Memory Usage: 节点的内存使用情况,包括 IoT Consensus 各部分内存占用、SchemaRegion内存总占用和各个数据库的内存占用。
Protocol
- 节点操作耗时
- Average Operation Latency: 节点的各项操作的平均耗时
- P50 Operation Latency: 节点的各项操作耗时的中位数
- P99 Operation Latency: 节点的各项操作耗时的P99
- Thrift统计
- Thrift Interface QPS: 节点各个 Thrift 接口的 QPS
- Average Thrift Interface Latency: 节点各个 Thrift 接口的平均耗时
- Thrift Connections: 节点的各类型的 Thrfit 连接数量
- Active Thrift Threads: 节点各类型的活跃 Thrift 连接数量
- 客户端统计
- Active Clients: 节点各线程池的活跃客户端数量
- Idle Clients: 节点各线程池的空闲客户端数量
- Borrowed Clients Per Second: 节点的各线程池借用客户端数量
- Created Clients Per Second: 节点各线程池的创建客户端数量
- Destroyed Clients Per Second: 节点各线程池的销毁客户端数量
- Average Client Active Time: 节点各线程池的客户端平均活跃时间
- Average Client Borrowing Latency: 节点各线程池的客户端平均借用等待时间
- Average Client Idle Time: 节点各线程池的客户端平均空闲时间
Storage Engine
- File Count: 节点管理的各类型文件数量
- File Size: 节点管理的各类型文件大小
- TsFile
- Total TsFile Size Per Level: 节点管理的各级别 TsFile 文件总大小
- TsFile Count Per Level: 节点管理的各级别 TsFile 文件数量
- Average TsFile Size Per Level: 节点管理的各级别 TsFile 文件的平均大小
- Total Tasks: 节点的 Task 数量
- Task Latency: 节点的 Task 的耗时
- Compaction
- Compaction Read/Write Throughput: 节点的每秒钟合并读写速度
- Compactions Per Minute: 节点的每分钟合并数量
- Compaction Chunk Status: 节点合并不同状态的 Chunk 的数量
- Compacted-Points Per Minute: 节点每分钟合并的点数
Write Performance
- Average Write Latency: 节点写入耗时平均值,包括写入 wal 和 memtable
- P50 Write Latency: 节点写入耗时中位数,包括写入 wal 和 memtable
- P99 Write Latency: 节点写入耗时的P99,包括写入 wal 和 memtable
- WAL
- WAL File Size: 节点管理的 WAL 文件总大小
- WAL Files: 节点管理的 WAL 文件数量
- WAL Nodes: 节点管理的 WAL Node 数量
- Checkpoint Creation Time: 节点创建各类型的 CheckPoint 的耗时
- WAL Serialization Time (Total): 节点 WAL 序列化总耗时
- Data Region Mem Cost: 节点不同的DataRegion的内存占用、当前实例的DataRegion的内存总占用、当前集群的 DataRegion 的内存总占用
- Serialize One WAL Info Entry Cost: 节点序列化一个WAL Info Entry 耗时
- Oldest MemTable Ram Cost When Cause Snapshot: 节点 WAL 触发 oldest MemTable snapshot 时 MemTable 大小
- Oldest MemTable Ram Cost When Cause Flush: 节点 WAL 触发 oldest MemTable flush 时 MemTable 大小
- WALNode Effective Info Ratio: 节点的不同 WALNode 的有效信息比
- WAL Buffer
- WAL Buffer Latency: 节点 WAL flush SyncBuffer 耗时,包含同步和异步两种
- WAL Buffer Used Ratio: 节点的 WAL Buffer 的使用率
- WAL Buffer Entries Count: 节点的 WAL Buffer 的条目数量
- Flush统计
- Average Flush Latency: 节点 Flush 的总耗时和各个子阶段耗时的平均值
- P50 Flush Latency: 节点 Flush 的总耗时和各个子阶段耗时的中位数
- P99 Flush Latency: 节点 Flush 的总耗时和各个子阶段耗时的 P99
- Average Flush Subtask Latency: 节点的 Flush 平均子任务耗时平均情况,包括排序、编码、IO 阶段
- P50 Flush Subtask Latency: 节点的 Flush 各个子任务的耗时中位数情况,包括排序、编码、IO 阶段
- P99 Flush Subtask Latency: 节点的 Flush 平均子任务耗时P99情况,包括排序、编码、IO 阶段
- Pending Flush Task Num: 节点的处于阻塞状态的 Flush 任务数量
- Pending Flush Sub Task Num: 节点阻塞的 Flush 子任务数量
- Tsfile Compression Ratio of Flushing MemTable: 节点刷盘 Memtable 时对应的 TsFile 压缩率
- Flush TsFile Size of DataRegions: 节点不同 DataRegion 的每次刷盘时对应的 TsFile 大小
- Size of Flushing MemTable: 节点刷盘的 Memtable 的大小
- Points Num of Flushing MemTable: 节点不同 DataRegion 刷盘时的点数
- Series Num of Flushing MemTable: 节点的不同 DataRegion 的 Memtable 刷盘时的时间序列数
- Average Point Num of Flushing MemChunk: 节点 MemChunk 刷盘的平均点数
Schema Engine
- Schema Engine Mode: 节点的元数据引擎模式
- Schema Consensus Protocol: 节点的元数据共识协议
- Schema Region Number: 节点管理的 SchemaRegion 数量
- Schema Region Memory Overview: 节点的 SchemaRegion 的内存数量
- Memory Usgae per SchemaRegion: 节点 SchemaRegion 的平均内存使用大小
- Cache MNode per SchemaRegion: 节点每个 SchemaRegion 中 cache node 个数
- MLog Length and Checkpoint: 节点每个 SchemaRegion 的当前 mlog 的总长度和检查点位置(仅 SimpleConsensus 有效)
- Buffer MNode per SchemaRegion: 节点每个 SchemaRegion 中 buffer node 个数
- Activated Template Count per SchemaRegion: 节点每个SchemaRegion中已激活的模版数
- 时间序列统计
- Timeseries Count per SchemaRegion: 节点 SchemaRegion 的平均时间序列数
- Series Type: 节点不同类型的时间序列数量
- Time Series Number: 节点的时间序列总数
- Template Series Number: 节点的模板时间序列总数
- Template Series Count per SchemaRegion: 节点每个SchemaRegion中通过模版创建的序列数
- IMNode统计
- Pinned MNode per SchemaRegion: 节点每个 SchemaRegion 中 Pinned 的 IMNode 节点数
- Pinned Memory per SchemaRegion: 节点每个 SchemaRegion 中 Pinned 的 IMNode 节点的内存占用大小
- Unpinned MNode per SchemaRegion: 节点每个 SchemaRegion 中 Unpinned 的 IMNode 节点数
- Unpinned Memory per SchemaRegion: 节点每个 SchemaRegion 中 Unpinned 的 IMNode 节点的内存占用大小
- Schema File Memory MNode Number: 节点全局 pinned 和 unpinned 的 IMNode 节点数
- Release and Flush MNode Rate: 节点每秒 release 和 flush 的 IMNode 数量
- Cache Hit Rate: 节点的缓存命中率
- Release and Flush Thread Number: 节点当前活跃的 Release 和 Flush 线程数量
- Time Consumed of Relead and Flush (avg): 节点触发 cache 释放和 buffer 刷盘耗时的平均值
- Time Consumed of Relead and Flush (99%): 节点触发 cache 释放和 buffer 刷盘的耗时的 P99
Query Engine
- 各阶段耗时
- Average Query Plan Execution Time: 节点查询各阶段耗时的平均值
- P50 Query Plan Execution Time: 节点查询各阶段耗时的中位数
- P99 Query Plan Execution Time: 节点查询各阶段耗时的P99
- 执行计划分发耗时
- Average Query Plan Dispatch Time: 节点查询执行计划分发耗时的平均值
- P50 Query Plan Dispatch Time: 节点查询执行计划分发耗时的中位数
- P99 Query Plan Dispatch Time: 节点查询执行计划分发耗时的P99
- 执行计划执行耗时
- Average Query Execution Time: 节点查询执行计划执行耗时的平均值
- P50 Query Execution Time: 节点查询执行计划执行耗时的中位数
- P99 Query Execution Time: 节点查询执行计划执行耗时的P99
- 算子执行耗时
- Average Query Operator Execution Time: 节点查询算子执行耗时的平均值
- P50 Query Operator Execution Time: 节点查询算子执行耗时的中位数
- P99 Query Operator Execution Time: 节点查询算子执行耗时的P99
- 聚合查询计算耗时
- Average Query Aggregation Execution Time: 节点聚合查询计算耗时的平均值
- P50 Query Aggregation Execution Time: 节点聚合查询计算耗时的中位数
- P99 Query Aggregation Execution Time: 节点聚合查询计算耗时的P99
- 文件/内存接口耗时
- Average Query Scan Execution Time: 节点查询文件/内存接口耗时的平均值
- P50 Query Scan Execution Time: 节点查询文件/内存接口耗时的中位数
- P99 Query Scan Execution Time: 节点查询文件/内存接口耗时的P99
- 资源访问数量
- Average Query Resource Utilization: 节点查询资源访问数量的平均值
- P50 Query Resource Utilization: 节点查询资源访问数量的中位数
- P99 Query Resource Utilization: 节点查询资源访问数量的P99
- 数据传输耗时
- Average Query Data Exchange Latency: 节点查询数据传输耗时的平均值
- P50 Query Data Exchange Latency: 节点查询数据传输耗时的中位数
- P99 Query Data Exchange Latency: 节点查询数据传输耗时的P99
- 数据传输数量
- Average Query Data Exchange Count: 节点查询的数据传输数量的平均值
- Query Data Exchange Count: 节点查询的数据传输数量的分位数,包括中位数和P99
- 任务调度数量与耗时
- Query Queue Length: 节点查询任务调度数量
- Average Query Scheduling Latency: 节点查询任务调度耗时的平均值
- P50 Query Scheduling Latency: 节点查询任务调度耗时的中位数
- P99 Query Scheduling Latency: 节点查询任务调度耗时的P99
Query Interface
- 加载时间序列元数据
- Average Timeseries Metadata Load Time: 节点查询加载时间序列元数据耗时的平均值
- P50 Timeseries Metadata Load Time: 节点查询加载时间序列元数据耗时的中位数
- P99 Timeseries Metadata Load Time: 节点查询加载时间序列元数据耗时的P99
- 读取时间序列
- Average Timeseries Metadata Read Time: 节点查询读取时间序列耗时的平均值
- P50 Timeseries Metadata Read Time: 节点查询读取时间序列耗时的中位数
- P99 Timeseries Metadata Read Time: 节点查询读取时间序列耗时的P99
- 修改时间序列元数据
- Average Timeseries Metadata Modification Time: 节点查询修改时间序列元数据耗时的平均值
- P50 Timeseries Metadata Modification Time: 节点查询修改时间序列元数据耗时的中位数
- P99 Timeseries Metadata Modification Time: 节点查询修改时间序列元数据耗时的P99
- 加载Chunk元数据列表
- Average Chunk Metadata List Load Time: 节点查询加载Chunk元数据列表耗时的平均值
- P50 Chunk Metadata List Load Time: 节点查询加载Chunk元数据列表耗时的中位数
- P99 Chunk Metadata List Load Time: 节点查询加载Chunk元数据列表耗时的P99
- 修改Chunk元数据
- Average Chunk Metadata Modification Time: 节点查询修改Chunk元数据耗时的平均值
- P50 Chunk Metadata Modification Time: 节点查询修改Chunk元数据耗时的总位数
- P99 Chunk Metadata Modification Time: 节点查询修改Chunk元数据耗时的P99
- 按照Chunk元数据过滤
- Average Chunk Metadata Filtering Time: 节点查询按照Chunk元数据过滤耗时的平均值
- P50 Chunk Metadata Filtering Time: 节点查询按照Chunk元数据过滤耗时的中位数
- P99 Chunk Metadata Filtering Time: 节点查询按照Chunk元数据过滤耗时的P99
- 构造Chunk Reader
- Average Chunk Reader Construction Time: 节点查询构造Chunk Reader耗时的平均值
- P50 Chunk Reader Construction Time: 节点查询构造Chunk Reader耗时的中位数
- P99 Chunk Reader Construction Time: 节点查询构造Chunk Reader耗时的P99
- 读取Chunk
- Average Chunk Read Time: 节点查询读取Chunk耗时的平均值
- P50 Chunk Read Time: 节点查询读取Chunk耗时的中位数
- P99 Chunk Read Time: 节点查询读取Chunk耗时的P99
- 初始化Chunk Reader
- Average Chunk Reader Initialization Time: 节点查询初始化Chunk Reader耗时的平均值
- P50 Chunk Reader Initialization Time: 节点查询初始化Chunk Reader耗时的中位数
- P99 Chunk Reader Initialization Time: 节点查询初始化Chunk Reader耗时的P99
- 通过 Page Reader 构造 TsBlock
- Average TsBlock Construction Time from Page Reader: 节点查询通过 Page Reader 构造 TsBlock 耗时的平均值
- P50 TsBlock Construction Time from Page Reader: 节点查询通过 Page Reader 构造 TsBlock 耗时的中位数
- P99 TsBlock Construction Time from Page Reader: 节点查询通过 Page Reader 构造 TsBlock 耗时的P99
- 查询通过 Merge Reader 构造 TsBlock
- Average TsBlock Construction Time from Merge Reader: 节点查询通过 Merge Reader 构造 TsBlock 耗时的平均值
- P50 TsBlock Construction Time from Merge Reader: 节点查询通过 Merge Reader 构造 TsBlock 耗时的中位数
- P99 TsBlock Construction Time from Merge Reader: 节点查询通过 Merge Reader 构造 TsBlock 耗时的P99
Query Data Exchange
查询的数据交换耗时。
- 通过 source handle 获取 TsBlock
- Average Source Handle TsBlock Retrieval Time: 节点查询通过 source handle 获取 TsBlock 耗时的平均值
- P50 Source Handle TsBlock Retrieval Time: 节点查询通过 source handle 获取 TsBlock 耗时的中位数
- P99 Source Handle TsBlock Retrieval Time: 节点查询通过 source handle 获取 TsBlock 耗时的P99
- 通过 source handle 反序列化 TsBlock
- Average Source Handle TsBlock Deserialization Time: 节点查询通过 source handle 反序列化 TsBlock 耗时的平均值
- P50 Source Handle TsBlock Deserialization Time: 节点查询通过 source handle 反序列化 TsBlock 耗时的中位数
- P99 Source Handle TsBlock Deserialization Time: 节点查询通过 source handle 反序列化 TsBlock 耗时的P99
- 通过 sink handle 发送 TsBlock
- Average Sink Handle TsBlock Transmission Time: 节点查询通过 sink handle 发送 TsBlock 耗时的平均值
- P50 Sink Handle TsBlock Transmission Time: 节点查询通过 sink handle 发送 TsBlock 耗时的中位数
- P99 Sink Handle TsBlock Transmission Time: 节点查询通过 sink handle 发送 TsBlock 耗时的P99
- 回调 data block event
- Average Data Block Event Acknowledgment Time: 节点查询回调 data block event 耗时的平均值
- P50 Data Block Event Acknowledgment Time: 节点查询回调 data block event 耗时的中位数
- P99 Data Block Event Acknowledgment Time: 节点查询回调 data block event 耗时的P99
- 获取 data block task
- Average Data Block Task Retrieval Time: 节点查询获取 data block task 耗时的平均值
- P50 Data Block Task Retrieval Time: 节点查询获取 data block task 耗时的中位数
- P99 Data Block Task Retrieval Time: 节点查询获取 data block task 耗时的 P99
Query Related Resource
- MppDataExchangeManager: 节点查询时 shuffle sink handle 和 source handle 的数量
- LocalExecutionPlanner: 节点可分配给查询分片的剩余内存
- FragmentInstanceManager: 节点正在运行的查询分片上下文信息和查询分片的数量
- Coordinator: 节点上记录的查询数量
- MemoryPool Size: 节点查询相关的内存池情况
- MemoryPool Capacity: 节点查询相关的内存池的大小情况,包括最大值和剩余可用值
- DriverScheduler Count: 节点查询相关的队列任务数量
Consensus - IoT Consensus
- 内存使用
- IoTConsensus Used Memory: 节点的 IoT Consensus 的内存使用情况,包括总使用内存大小、队列使用内存大小、同步使用内存大小
- 节点间同步情况
- IoTConsensus Sync Index Size: 节点的 IoT Consensus 的 不同 DataRegion 的 SyncIndex 大小
- IoTConsensus Overview: 节点的 IoT Consensus 的总同步差距和缓存的请求数量
- IoTConsensus Search Index Growth Rate: 节点 IoT Consensus 不同 DataRegion 的写入 SearchIndex 的增长速率
- IoTConsensus Safe Index Growth Rate: 节点 IoT Consensus 不同 DataRegion 的同步 SafeIndex 的增长速率
- IoTConsensus LogDispatcher Request Size: 节点 IoT Consensus 不同 DataRegion 同步到其他节点的请求大小
- Sync Lag: 节点 IoT Consensus 不同 DataRegion 的同步差距大小
- Min Peer Sync Lag: 节点 IoT Consensus 不同 DataRegion 向不同副本的最小同步差距
- Peer Sync Speed Difference: 节点 IoT Consensus 不同 DataRegion 向不同副本同步的最大差距
- IoTConsensus LogEntriesFromWAL Rate: 节点 IoT Consensus 不同 DataRegion 从 WAL 获取日志的速率
- IoTConsensus LogEntriesFromQueue Rate: 节点 IoT Consensus 不同 DataRegion 从 队列获取日志的速率
- 不同执行阶段耗时
- The Time Consumed of Different Stages (avg): 节点 IoT Consensus 不同执行阶段的耗时的平均值
- The Time Consumed of Different Stages (50%): 节点 IoT Consensus 不同执行阶段的耗时的中位数
- The Time Consumed of Different Stages (99%): 节点 IoT Consensus 不同执行阶段的耗时的P99
Consensus - DataRegion Ratis Consensus
- Ratis Consensus Stage Latency: 节点 Ratis 不同阶段的耗时
- Ratis Log Write Latency: 节点 Ratis 写 Log 不同阶段的耗时
- Remote / Local Write Latency: 节点 Ratis 在本地或者远端写入的耗时
- Remote / Local Write Throughput (QPS): 节点 Ratis 在本地或者远端写入的 QPS
- RatisConsensus Memory Usage: 节点 Ratis 的内存使用情况
Consensus - SchemaRegion Ratis Consensus
- RatisConsensus Stage Latency: 节点 Ratis 不同阶段的耗时
- Ratis Log Write Latency: 节点 Ratis 写 Log 各阶段的耗时
- Remote / Local Write Latency: 节点 Ratis 在本地或者远端写入的耗时
- Remote / Local Write Throughput (QPS): 节点 Ratis 在本地或者远端写入的QPS
- RatisConsensus Memory Usage: 节点 Ratis 内存使用情况